水处理设备耗材

选反渗透膜,超滤膜,离子交换树脂 欢迎访问水天蓝环保公司官方网站
深圳市水天蓝环保科技有限公司
全国服务热线:13534248169(徐小姐)
当前位置:首页>>技术资料>>技术资料
全自动单级反渗透设备工艺包括哪些?
2020-05-13 11:58:40admin 622
全自动单级反渗透设备通过反渗透技术来制备去离子水,保证了出水质量,满足客户用水需求。今天和大家介绍一下全自动单级反渗透水处理设备工艺包括哪些?

分享代码:
 
全自动单级反渗透设备通过反渗透技术来制备去离子水,保证了出水质量,满足客户用水需求。今天和大家介绍一下全自动单级反渗透水处理设备工艺包括哪些?
 
 
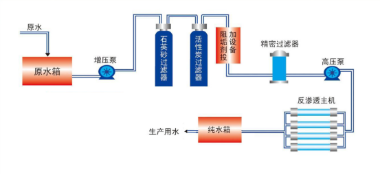
单级反渗透工作原理图
 
 
单级反渗透工艺介绍
1. 预处理系统
预处理的作用就是对不符合反渗透膜进水条件的原水进行处理,改善供水环境,使之满足进入RO系统进水条件,合适的预处理对反渗透装置长期安全运行是十分重要的。有了满足反渗透进水水质要求的预理,就可以确保产品水渗透水流量维持稳定;脱盐率维持在某一值上的时间长;产品水回收率可以不变;运行费用做到最低;膜使用寿命较长等。
预处理系统的主要设备有:原水箱、原水泵、石英砂过滤器、活性炭过滤器、阻垢剂投加装置。
2. 全自动石英砂过滤器
石英砂过滤器是一种过滤器滤料采用石英砂作为填料。有利于去除水中的杂质。其还有过滤阻力小,比表面积大,耐酸碱性强,抗污染性好等优点,石英砂过滤器的独特优点还在于通过优化滤料和过滤器的设计,实现了过滤器的自适应运行,滤料对原水浓度、操作条件、预处置工艺等具有很强的自适应性,即在过滤时滤床自动形成上疏下密状态,有利于在各种运行条件下保证出水水质,反洗时滤料充分散开,清洗效果好。砂过滤器可有效去除水中的悬浮物,并对水中的胶体、铁、有机物、农药、锰、细菌、病毒等污染物有明显的去除作用。并具有过滤速度快、过滤精度高、截污容量大等优点。
3. 全自动活性炭过滤器
活性炭具有二重性,一是机械过滤;二是吸附。它能有效地吸附水中的余氯、有机物、胶体微粒、小分子量的有机化合物以及添加剂、去除异味。此外在活性炭活化过程中,其表面的非结晶部位形成一些含氧官能团,如:羧基(-COOH)、羟基(-OH)等。具有还原性能有效去除水中的一些重金属。
4. 阻垢剂投加装置
为了在较高回收率情况下防止反渗透浓水端特别是反渗透压力容器中最后一根膜元件的浓水侧出现碳酸盐、硫酸盐和Ca2+、Mg2+离子的化学结垢,从而影响膜元件的性能,在反渗透进水前需要加入阻垢剂。
阻垢效能高,在不加酸的条件下,原水LSI指数最大允许值为2.8,在此范围内可有效地控制无机物结垢。
主要成分为含磷小分子有机物,在水中性质稳定,不易分解产生具有微生物营养的正磷酸盐营养物,排放后也不会对环境产生污染。
为优秀的分散剂,可控制铁、铝及重金属污染,也可以对堵塞膜微孔的铁胶体和细小颗粒起到分散作用。
5. RO反渗透系统
反渗透是目前水处理系统设备中应用最广泛的一种脱盐技术,具有极高的脱盐能力,且运行安全、灵活,操作简单。它是整个设备的核心部分,逆渗透膜是一种只允许水分子通过而不允许其它溶质通过的半透膜,它的孔径<10 ×10-10m,因此它能滤除大部分的各种无机盐离子。
反渗透系统包括5μm精密过滤器、高压泵、反渗透膜组和反渗透清洗系统四部分。
6. 反渗透全自动清洗装置
反渗透运行压力一般在1.3-1.8MPa,在反渗透膜组长期运行后,会受到某些难以冲洗掉的污染,如长期的微量盐份结垢和有机物的积累而造成膜组件性能的下降,运行压力升高,所以必须用化学药品进行清洗,以恢复其正常的除盐和制水能力。一般情况下,每2-4个月清洗一次,每次清洗约1-2小时。当出现污染特征时,需对RO膜进行化学清洗,恢复其性能,延长使用寿命。
 
本文由水天蓝环保(http://www.shuitianlan.com/)原创首发,转载请以链接形式标明本文地址或注明文章出处!
技术资料
最热排行
联系我们

深圳市水天蓝环保科技有限公司

电话:13378406066(肖小姐)

电话:13534248169(徐小姐)

传真:0755-23328439

邮箱:3251589577@qq.com

地址:深圳市光明区光明街道东周社区聚丰路2580号璟霆大厦


扫一扫,立即咨询

确定
  • 扫一扫,深圳市水天蓝环保科技有限公司